简便的自动转播装置
1970/01/01 19:07 点击:442 / 回复:0
张锦鲂
全国各地农村有线广播站差不多都有自办的文艺节目,其中之一就是邀请当地剧场的演员们到广播站作广播演出,然而经常请演员们到广播站来演出有很多不便之处。另外,一些大型节目也不适于在狭小的播音室内演出。因此,直接转播剧场的演出就成为十分必要的了。许多广播站在作这种转播工作时,往往由一个技术员带一部增音机去亲自转播,但这样一来就多花费了一个人力,且不能作到准确的配合,这都是不经济的。因此,我们制作了一架自动转播机,效果尚能令人满意。
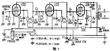
这部自动转播机是干电式的,因为一般小城市的电源往往很不稳定,有的甚至没有电源(在两种情况下广播站都自备发电机)。转播机包括两部分:一部分是包括三个电子管的放大器;另一部分是自动电源控制。线路如图1。

放大部分的线路并没有什么特别,输出变压器初次级之圈数比为3∶1,这是为了配合600欧的负荷阻抗用的。采用这种比率的另一原因是因为一般的广播站不能绕制这种变压器,而市面上也无这种变压器出售。但每个广播站都有用户变压器,这种用户变压器初级包括一个120伏的抽头,次极包括一个40伏或30伏的抽头(两种情况都可以利用)。因此我们可以选择一个伏数较小的用户变压器加以利用。
自动控制部分包括一个最简单的继电器,这个继电器的电阻约在4500欧至9000欧之间,当有10毫安直流电流通过时(由R9控制)就可以动作。它的作用是专门控制放大部分的灯丝电源的通断。一般广播站也有这种继电器,这是安装紧急通话信号设备时不可缺少的零件。如果没有,可以毫不困难的自制一个,它的电阻完全由线圈的直流电阻决定。
放大部分及继电器所需要的乙电源,由广播站通过控制线来供给。即乙电放在广播站,用90伏直流电向剧场的转播机输送,乙电池正极通过控制线,乙电池负极以大地为回路。乙电池上安有控制开关,当广播站向剧场的转播机供给乙电时,甲电池便同时接上,转播机开始工作;同理,当广播站截断乙电源时,转播机的甲电源也同时截断。这样便达到了由广播站直接控制的目的。
控制线利用大地作回路的原因是为了少架一根导线。转播机所需的地线埋在转播机附近,用3公厘直径的铁线10公尺埋在地下0.75至1公尺深的地方就可以了。地线不能直接接在转播机机壳上,而是经过一个350欧电阻后再接机壳,以便取得354信号栅极所需的负偏压。
在广播站与剧场之间架设3条1.5或2.0公厘直径的铁线,如图2。

由于节目传输线A、B的电平很低而控制线C又是直流,因此它们可以与市内电话线共杆。但它们不能与广播输出馈线共杆。在进广播站机房时也应尽量远离输出线,如无法隔开,应用铅皮线引进室内,以免耦合引起振鸣。
节目传输线A、B直接接到TY250/1000型扩大机控制台上的线路2或线路3上去(它们的接头号码分别为9、10及11、12)。线路2及线路3的负荷阻抗均为600欧,与转播机所需要的相配合(由于一般县城范围很小,传输线不会太长,因此用不着去考虑节目传输线的特性阻抗与频率畸变。但在较长的线路中则需加以考虑)。线路2及线路3的输入电平规定为0分贝(0.75伏),当转播机末级功率放大管有足够推动时,输出电平将大大地超过0分贝。但事实上是不会的,因为转播机的微音器高悬在演员们的头上,并不能达到最大输出电平。即使超过了需要,可以调节转播机上的电位器及控制台上的电位器以达到需要的电平。
控制线C上的乙电池装有控制开关,这个开关应是双刀单掷的,其中一刀控制乙电源的通断,另一刀控制一指示灯泡。以免转播后忘记关掉转播机,造成不应有的损失。广播站供给转播机的乙电源的负极线可利用站内的保护地线。

如果站内不是用的TY250/1000型扩大机,我们可以很容易地用图3的办法接入扩大机去:将节目传输线A、B接在一个1∶1的变压器上(我们可以同样地找个小用户变压来利用),这个变压器一定要用,否则就会破坏节目传输线的平衡。转播节目由唱片输入级的后一级真空管输入,这是因为转播节目的电平要比电唱头的输出电平高许多的缘故。转播机所用的微音器,应用方向性较好的,例如铝带式。它的垂直面应对着舞台,侧面对着听众,如图4。

舞台上的声音变化较大,例如戏剧中旦角的道白与全套的打击音乐比较起来,声音可相差80分贝以上,因此我们必须把微音器放在离演员较近而离打击乐器较远的地方。
当一切安装就绪之后,可将转播机锁起来,挂在人们碰不着的地方。以后只需要在广播站按按开关,就可以转播节目了。
最后研究一下节约的办法。
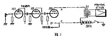
转播机所需的乙电源不一定要用两块乙电池供给,我们可以毫不困难的从扩大器的前置放大部分抽出一适当的乙电来加以利用。转播机所需乙电电源为90伏21毫安(包括继电器10毫安在内),根据这种电压与电流,抽出电压加以适当的降压装置就可以了。由于所需的电流很小,扩大机的前置放大部分的电源供给完全可以负担。在广播站与剧场之间不架三根传输线,只架两根也是可以的。一个办法是:节目传输线也用单线,即以大地为回路。但单线容易受到外界干扰,电器众多的地方杂音电平有时可达16分贝。为了使这种杂音电平得到足够的衰减,只有提高节日传输线的电平。用下面的办法,在一般小县城内还可运用。即将转播机的输出变压器放在广播站,以达到提高节目传送电平的目的(见图5)。

另一个办法是利用两个有中心抽头的变压器来达到这个目的,如图6。

这种有中心抽头的变压器,我们只有自己设计绕制或订做了。由于有了中心抽头,乙电流在变压器中产生的磁场可以互相抵消,中点抽头虽然间接通,但不会影响传输线的平衡。当然,还可以有其它办法可想,不过那是比较特殊的了。(张锦鲂)
文章:youk [1970/01/01 19:07]
评论
